
冰箱是现代家庭生活中的重要电器,为人们存储食物提供了便利.
目前,市场上大约有9种类型的冰箱. 根据《 2013-2017年中国冰箱市场预测及投资机会分析报告》的统计分析,根据不同的分类,冰箱具有以下9个工作原理:

冰箱
(1)压缩冰箱
这种类型的冰箱通过电动机提供机械能,并通过压缩机在制冷系统上工作. 该制冷系统使用低沸点制冷剂在蒸发和汽化过程中吸收热量. 世界上有91〜95%的冰箱属于此类;
(2)吸收式冰箱
这种类型的冰箱可以使用热源(例如天然气,煤油,电等)作为电源. 使用氨水氢混合溶液达到连续吸收扩散过程中的制冷目的. 它的缺点是效率低和冷却缓慢,这些缺点已逐渐消除;
(3)半导体冰箱
这是一种使用PN型半导体和直流电在节点上产生珀尔帖效应以实现制冷的冰箱;
(4)箱
这是一种使用某些化学物质的冰箱,当溶解在水中时会强烈吸收热量,从而获得冷却效果;
(5)电磁振动冰箱
这是一种以电磁振动机为驱动力来驱动压缩机的冰箱. 其原理和结构与压缩式冰箱基本相同.
(6)太阳能冰箱
这是使用太阳能作为冷却能源的冰箱;
(7)绝热去磁制冷冰箱;
(8)辐射制冷冰箱;
(9)固态冷藏冰箱.
在了解了冰箱的分类之后,让我们谈谈冰箱的工作原理.

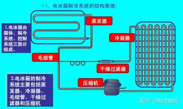
冰箱主要由三部分组成: 柜体,制冷系统(蒸发器,冷凝器,毛细管,过滤干燥器和压缩机)和控制系统.
为达到冷却的目的,制冷剂必须能够吸收热量并在一定压力条件下(在特定环境中)蒸发成气体,并且必须被回收和再次液化,然后吸收热量并蒸发. 它通常是重复的,并且要不断更改才能连续. 冷藏.
由于蒸发成气体的制冷剂无法自然回收,液化和再蒸发,因此它必须依靠制冷系统的各个组件(例如制冷压缩机,蒸发器,冷凝器等)的作用.

冰箱原理概述:
制冷剂在制冷管道中反复循环. 它需要经历4个步骤才能从液体连续变为气体,然后从气体变为液体以进行连续冷却.
四个步骤如下:
第1步: 压缩过程.
在常温下,制冷剂容易液化. 制冷剂在蒸发器中吸收热量,并蒸发成低温和低压蒸汽. 为了使制冷剂蒸气成为高温高压蒸气并促进常温下的液化,必须通过压缩机对其进行压缩.
压缩的高温高压蒸汽通过管道输送到常温环境以液化.
第2步: 冷凝过程.
压缩的高温高压制冷剂蒸气在冷凝器中被空气(或冷却水)冷却以释放热量并凝结成液体. 如上所述,制冷剂产生冷却效果的前提是它从液体变为气体,因此冷凝非常重要.
第3步: 扩展过程.
液化制冷剂后,将其节流并膨胀以降低压力并调节流量,然后再进入蒸发器. 在膨胀阀的作用下,凝结的高压液体突然下降压力,液体急剧膨胀,变成低温低压雾气进入蒸发器.
根据制冷温度的要求,可以调节流量以控制蒸发温度在所需范围内稳定. 在家用冰箱的制冷系统中,通常使用毛细管代替膨胀阀,并且它们的功能相同.
第四步: 蒸发过程
制冷剂在这里吸收热量并蒸发成为气体. 膨胀后,雾状制冷剂进入蒸发器,吸收热量并蒸发,使周围温度下降到所需的低温范围内,从而达到冷却的目的.
以上原理是普通冰箱的冷却原理. 只是不同类型冰箱的制冷原理是不同的,并向制冷教授低头.
1. 直冷式冰箱的工作原理
直接冷却冰箱是冰箱的一种,也称为霜冻冰箱.

直接冷却冰箱主要由压缩机,冷凝器,冷冻室,毛细管,冰箱,冰箱蒸发器,冷冻蒸发器,搁板,门框等组成,如下图所示

直接冷却冰箱的
直接冷却冰箱中的蒸发器通过热传导和空气自然对流直接将食物和空气传导到冰箱中
很酷.
直冷式冰箱的制冷原理: 蒸发器表面低温自然对流会降低箱内温度,并且箱内存在温差.
通过冷凝器节流后,来自冷凝器的高压制冷剂液体变成低压制冷剂液体. 它先进入冷藏室的高温蒸发器,然后经过部分蒸发和气化后进入冷冻室的低温蒸发器. 在低温蒸发中,它被完全蒸发并蒸发后,被吸入压缩机进行压缩,然后通过冷凝器冷凝成液体. 这种连续循环实现了冷却效果.
2. 风冷冰箱的工作原理
风冷冰箱也被称为无霜冰箱. 由于风冷冰箱通过冷空气将冷气间接传递给食物,因此也称为中冷冰箱.
主要由排水管,蒸发器,风扇电动机,风扇,冷凝器,风门调节器,压缩机,受水盘等组成.

工作原理: 风冷冰箱迫使空气通过箱中的风扇循环. 循环的空气流不断与蒸发器进行热交换,然后通过风管间接冷却蒸发器和蒸发箱和房间.

风冷冰箱
普遍冷却的提醒:
冰箱的蒸发器设计有循环风扇,通过该风扇,蒸发器的冷却能力被传递到冰箱中的食物上.
3. 直接冷却和中冷冰箱的工作原理
直接冷却和中冷冰箱(也称为混合冰箱)的组合使用,是直接冷却冰箱和风冷冰箱之间的电冰.

盒子.

冷藏室冷却时,冰箱也在冷却. 其中,冷冻室的冷却是通过中冷进行的,而蒸发器上的冷却能力是通过风扇传递给食物的,而除霜则是通过电加热进行的.
冰箱采用直接冷却,通过空气的自然对流进行热交换. 柜内空气流通缓慢,冰箱冰箱的保温效果良好. 除霜是通过冰箱关闭方法进行的.
关闭冰箱后,冰箱蒸发器壁上的霜层将被用尽,可以有效避免霜层对下次冷却效果的影响.
4. 固定频率冰箱的工作原理
固定频率冰箱利用制冷循环中制冷剂状态的周期性变化来实现制冷. 制冷剂在蒸发器中从低压液体蒸发成气体,在冰箱中吸收热量并降低箱中温度.

气态制冷剂被压缩机吸入,在压缩机的作用下被压缩成高温高压气体,然后排放到冷凝器中.
冷凝器中的制冷剂不断向周围空间释放热量,并逐渐冷凝成液体. 这些高压液体必须流经毛细管,节流和减压后才能缓慢流入蒸发器,在蒸发器中保持连续的蒸发,吸收热量并降低温度.
冰箱使用电能做功,并利用制冷剂状态的变化将罐中蒸发器周围的热量“传递”到罐后的冷凝器中,然后连续循环以达到冷却的目的.
5. 变频冰箱的工作原理
该系统主要由变频压缩机,冷凝器,干燥器,电磁阀,毛细管,蒸发器和控制器组成. 除了变频器外,其他系统类似于固定频率的冰箱.

. 变频冰箱的
冰箱和冷藏室的温度设置由环境传感器感应到的当前温度确定,温度显示区域分别显示冰箱和冷藏室的温度.
在操作过程中,保鲜室将优先考虑制冷,并且直到冷藏室达到关闭点温度(或者冷藏室连续运行3小时而没有关闭和冷藏室关闭,或压缩机连续运转5小时而不停机).
当冷藏室空间的传感器降低到2℃时,如果系统设置为进入速冻状态并且传感器出现故障电冰箱的制冷工作原理,系统将取消保鲜室优先冷却. 在速冻状态下,补偿加热丝始终处于加热状态(但是,当冷藏室的蒸发器传感器高于20°C时,加热停止).


变频冰箱
当环境温度高于8℃时,冰箱蒸发器传感器的关闭点固定为-23℃,当环境温度低于8℃(包括8℃)时,冰箱蒸发器的关闭点传感器固定在-25℃.
在设定的快速冷冻时间内,压缩机的启动仍由冷藏蒸发器传感器控制. 退出速冻状态后,制冷温度设置由退出速冻时对应于环境温度的温度决定,保鲜室的温度设置保持不变.
每次压缩机停止时,它都不会退出快速冻结状态. 当冷藏蒸发器传感器的温度高于起点时,压缩机将重新启动以运行. 达到速冻设定时间后,它将自动退出速冻状态并进入常温控制状态.
在速冻状态下,无法设置冰箱的温度设置,并且可以调节保鲜室.
6. 半导体制冷冰箱的工作原理
半导体冷却(也称为热电冷却)是利用电路中的电流通过珀尔帖效应形成热电冷却.
珀尔帖效应,即当电流在由任意两个导体组成的电路中流动时,导体的接头处会吸收或释放热量,而吸收或释放的热量仅与导体的性质和性质有关. 两条导体. 关节的温度是相关的.
珀耳帖效应相对较弱的电偶耦合是由两种金属导体形成的电冰箱的制冷工作原理,并且两个导体参与导电的载流子的平均能量相差不大. 珀尔帖效应相对较强,因为它主要在N型半导体中传导电子,而主要在P型半导体中传导空穴,因此两个载流子的平均能量相差很大.

电子从电源的负极开始,通过金属片节点4,P型半导体,节点1和金属片返回电源的正极. 但是,由于左半部分是P型半导体,所以导电方法是空穴型,并且空穴的流动方向与电子的流动方向相反,因此空穴来自金属板
,节点3,P型半导体,节点4,金属片返回电源的负极. 金属中空穴的能量低于半导体. 当空穴在电场的作用下从金属薄板通过节点3到达P型半导体时,必须添加一部分能量. 但是腔体本身不能增加能量,只能从金属板上吸收能量,并将这部分热能转化为腔体
势能,因此节点3处金属板的温度降低.
以这种方式,上部金属板的温度降低并变成冷端. 较低温度的金属板吸收周围介质的热量并冷却周围介质,从而达到冷却的目的.
7. 无氟冰箱的制冷原理
无氟冰箱的工作原理与氟冰箱基本相同.

无氟冰箱
仅使用的制冷剂不同: 制冷剂在压缩机受压时释放热量(即,热量排放到冰箱外部,导致冰箱外壳发热或冰箱散热器管发热). 液体,制冷剂在冰箱中从液态蒸发成气态,并在冰箱中吸收热量(即冷却).
然后气态制冷剂被压缩机加压变成液体,并以此方式循环,从而达到冰箱制冷的效果.
本文来自电脑杂谈,转载请注明本文网址:
http://www.pc-fly.com/a/dianqi/article-276564-1.html
目标明确
30万人